Arthur AI is an AI security platform for model monitoring, observability, bias detection, and governance across LLMs, tabular, NLP, and computer vision models. It combines runtime monitoring with an LLM firewall and open-source evaluation tools.
Founded in 2018 in New York City by Adam Wenchel (CEO), Liz O’Sullivan, Priscilla Alexander, and John Dickerson, Arthur has raised $63 million across funding rounds, including a $42 million Series B in September 2022 led by Acrew Capital and Greycroft with participation from Index Ventures and Work-Bench. In December 2025, Arthur launched its Agent Discovery & Governance (ADG) platform, positioning itself as the first comprehensive solution for managing agentic AI in production.

What is Arthur AI?
Arthur operates across three layers of the AI stack: observability (monitoring deployed models), security (firewalling LLM interactions), and governance (evaluating and auditing AI systems). This breadth distinguishes it from tools that focus solely on prompt injection or runtime defense.
The observability layer continuously monitors deployed models for performance degradation, data drift, bias, and anomalies.
The security layer โ Arthur Shield โ acts as a firewall between applications and LLMs, detecting threats like prompt injection and PII leakage in real time.
The governance layer includes evaluation tools (Arthur Bench) and the Agent Discovery & Governance platform for managing agentic AI deployments.
Continuous monitoring of deployed AI models across LLMs, tabular, NLP, and computer vision. Tracks performance metrics, detects data drift, and alerts on degradation before it impacts business outcomes.
Tracks performance metrics, detects data drift, and alerts on degradation before it impacts business outcomes.
Key Features
| Feature | Details |
|---|---|
| Model Monitoring | Performance, accuracy, data drift, anomaly detection |
| Model Types | LLMs, tabular, NLP, computer vision |
| Bias Detection | Active probing across subgroups with configurable fairness thresholds |
| Explainability | LIME (image, text) and SHAP (tabular) algorithms |
| LLM Firewall | Arthur Shield โ PII, hallucination, prompt injection, toxicity detection |
| LLM Evaluation | Arthur Bench โ open-source LLM comparison and testing tool |
| Open-Source Engine | Arthur Engine โ monitoring and guardrails on GitHub |
| Agent Governance | Agent Discovery & Governance (ADG) platform launched December 2025 |
| Deployment | SaaS, on-premises, cloud-agnostic |
| Funding | $63M total (Series B led by Acrew Capital, Greycroft) |
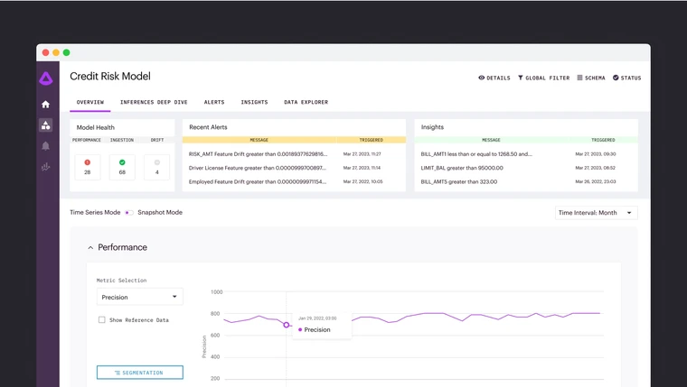
Arthur Observability
The observability platform tracks model performance in production. It detects data drift โ when the distribution of incoming data shifts from what the model was trained on โ and alerts teams before accuracy degrades.
For bias detection, Arthur uses active probing that compares model outcomes across demographic subgroups.
This works even when sensitive attributes like race or gender are not direct model inputs, using univariate or multivariate segmentation to surface disparities.
Explainability is built in through industry-standard LIME and SHAP algorithms. LIME handles image and text explanations, while SHAP covers tabular data.
These provide both local explanations (why was this specific prediction made?) and global explanations (which features matter most across the model?).

Arthur Shield
Arthur Shield was one of the first LLM firewalls on the market.
It sits between your application and the LLM endpoint โ whether a public API like OpenAI or a self-hosted model โ and screens every interaction.
Configurable rules detect PII and sensitive data leakage, hallucinations, prompt injection attempts, toxic language, and other quality issues.
Shield supports flexible deployment: SaaS for quick setup or on-premises for organizations with strict data residency requirements. It works with any LLM infrastructure setup.

Arthur Bench and open-source tools
Arthur Bench is an open-source tool for evaluating LLMs in production use cases.
It provides a single interface for comparing different models, testing different prompts, and evaluating generation parameters like temperature and token limits.
Bench helps teams make data-driven decisions about which LLM to deploy and how to configure it.
Arthur Engine, also open source, provides monitoring and guardrails for deployed AI systems. It measures response relevance, hallucination rates, token counts, latency, and more, giving teams a free starting point for AI observability.
Agent Discovery & Governance
Launched in December 2025, the ADG platform addresses the growing challenge of managing agentic AI in production. As organizations deploy AI agents that make autonomous decisions and take actions, ADG provides discovery (finding all agents in use), monitoring (tracking agent behavior and performance), and governance (enforcing policies and controls).
Getting Started
When to use Arthur AI
Arthur AI is built for organizations that need comprehensive AI observability beyond just LLM security. If you operate traditional ML models (tabular, NLP, CV) alongside LLMs and need unified monitoring, bias detection, and explainability across all of them, Arthur covers that breadth.
The platform is particularly valuable for regulated industries where bias detection and model explainability are compliance requirements โ financial services, healthcare, insurance, and government. The open-source tools (Bench and Engine) provide a practical entry point for teams that want to evaluate Arthur’s approach before committing to the commercial platform.
For a broader overview of AI security risks, see the AI security guide. For dedicated prompt injection protection, consider Lakera Guard or Prompt Security.
For AI red teaming, see Mindgard or Garak. For open-source LLM guardrails, explore NeMo Guardrails or LLM Guard. For enterprise AI access control, look at CalypsoAI.